平台概览

后端私有云方案

后端私有云方案

基于私有云的后端架构,确保数据安全与系统稳定性。

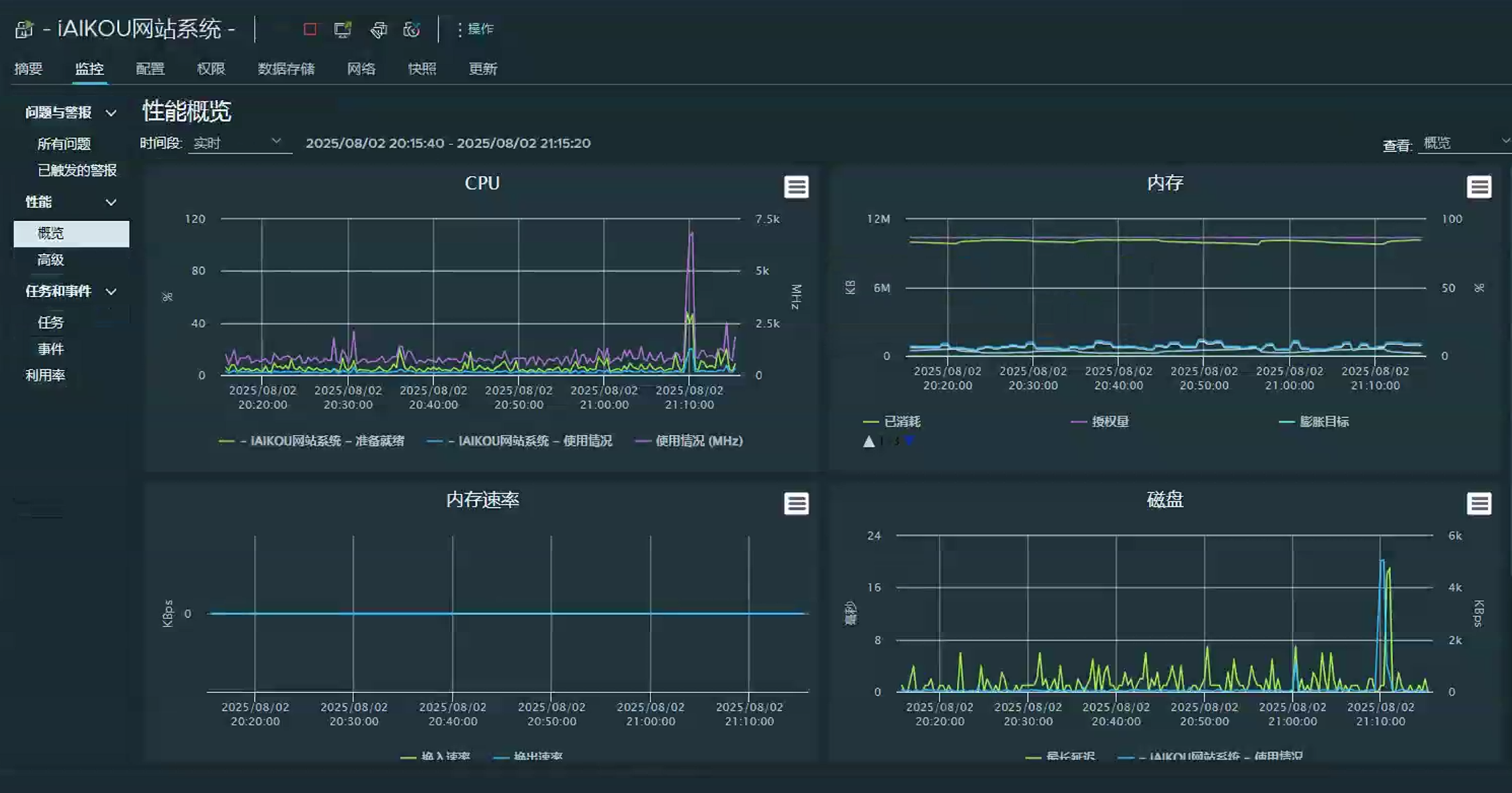
后端私有云主机性能

后端私有云主机性能概览

高性能云主机配置,保障平台流畅运行。

安全防护

后端防护-免费的雷池waf方案

采用雷池WAF方案,为平台提供全面的安全防护。

平台特色

双认证支持

支持国际国内双认证

支持国际国内双重认证体系,确保用户身份安全。

Gitee OAuth认证

链接Gitee OAuth认证

集成Gitee OAuth认证,简化用户登录流程。

平台展示

网站首页

网站首页

现代化设计风格,直观展示平台核心功能。

文章页面

文章页

精美的文章展示页面,提供良好的阅读体验。

访问入口

立即访问我们的平台,探索海口美食与旅游

中国大陆入口

访问入口二维码-中国大陆入口

海外访问入口

访问入口二维码-海外访问